Báo cáo Payable (Công nợ phải trả) xem báo cáo về công nợ phải trả theo:
Chọn Accounting -> AR & AP
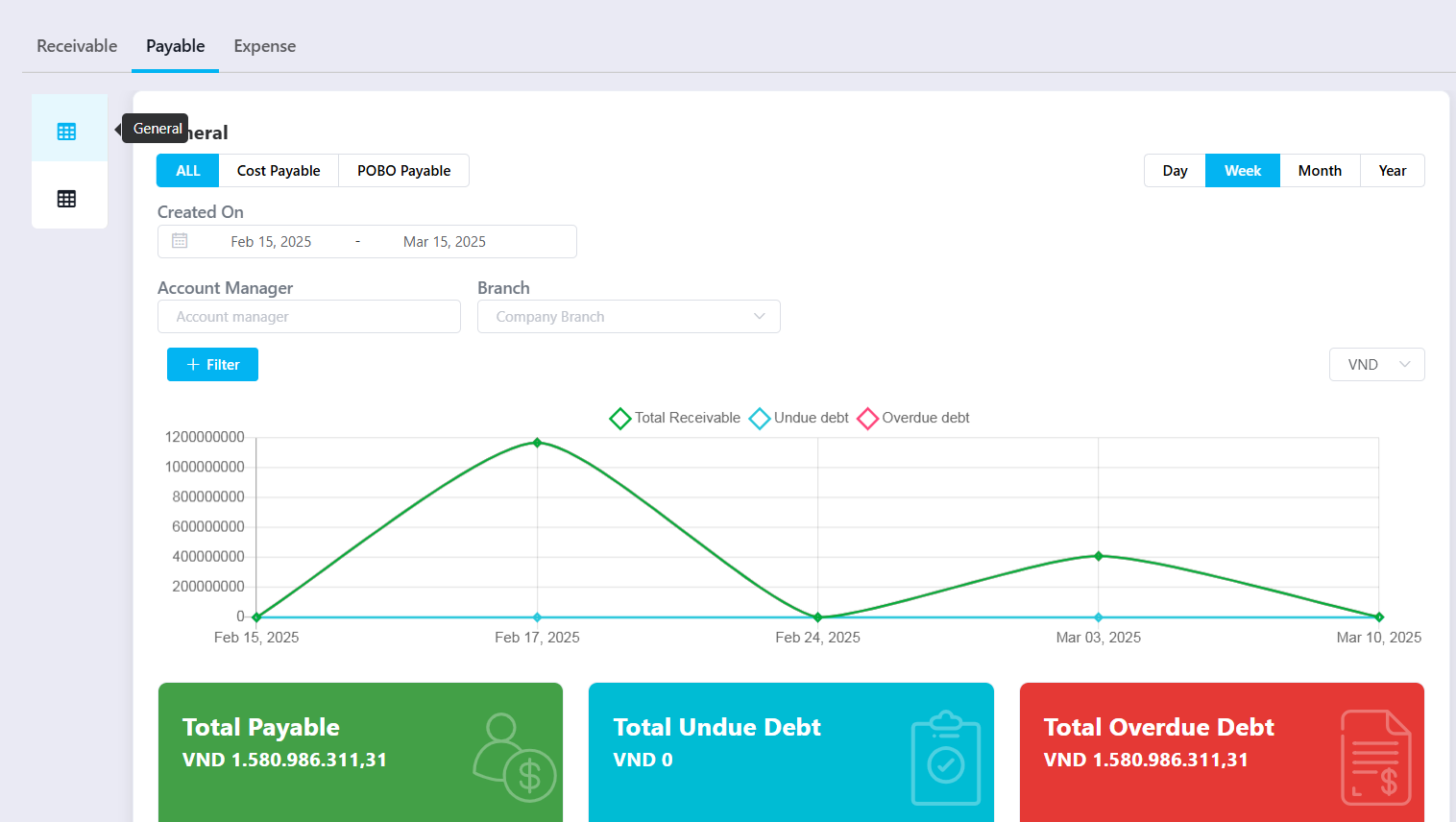
1. Xem báo cáo đồ thị: General (Tổng quan) dạng biểu đồ 
2. Detail: Xem báo cáo chi tiết theo khách hàng 
Quản lý công nợ phải trả
Cập nhập định kỳ và kiểm soát cũng như quản trị chặt chẽ các khoản nợ phải trả của từng đối tượng nhà cung cấp
(1) Tab Cost Payable (nợ phải trả nằm trong profit đơn hàng của nhà cung cấp)
Tab POBO Payable (nợ phải trả nằm trong phần chi hộ của nhà cung cấp)
(2) Biểu đồ hình cột trong khoảng ngày nợ tương ứng với số tiền nợ
Báo cáo công nợ chi tiết theo bảng cho từng khách hàng như sau:
- Cột Provider: tên nhà cung cấp
- Credit Limit (USD): hạn mức cho nợ
- Credit Period (Days): ngày hạn mức cho nợ
- Shipment total: tổng số đơn hàng có nợ
- Total Payable: Tổng nợ phải trả
- Undue Debt: Nợ chưa đến hạn trả
- Overdue Debt: Nợ quá hạn trả
- Overdue (Days): Nợ quá ngày trả
- Total Credit: Tổng nợ
- Total Paid: Đã trả
- Total Cost Payable: Số nợ còn phải trả của chi phí Cost
- Total POBO: Số nợ còn phải trả của chi hộ POBO
- Total Payable: Tổng phải trả của Cost + POBO
Xem chi tiết từng lô hàng của mỗi khách hàng

Tải file excel

Was this article helpful?
That’s Great!
Thank you for your feedback
Sorry! We couldn't be helpful
Thank you for your feedback
Feedback sent
We appreciate your effort and will try to fix the article
